惹争议的空投?Beosin KYT带你追踪AltLayer链上可疑囤积地址

2024-01-30 16:01:28

近期,Rollup as a service(RaaS)赛道的头部项目 AltLayer 开启了2024年目前最大的空投,空投总价值超1亿美元,成为了Web3社区热议的事件。

而本次 AltLayer 的空投活动受到了社区的质疑,空投份额的35%(约3500万美元)分配给了持有AltLayer NFT(流通总量仅2157)的地址, 平均每个地址获得价值约1.4万美元ALT代币,而参与测试网的地址平均每地址仅获得约30美元ALT代币 。此外,交易员 BlurCrypto 与 AltLayer 的增长主管就是否有内幕交易获利20万美元在社交媒体上进行争论。

AltLayer是一种具有高拓展性、低成本、快速启动Rollup的解决方案。1月25日空投后,获得AltLayer空投的地址有无异常链上活动?AltLayer所在的RaaS赛道又面临哪些安全挑战?今天Beosin团队将为大家一一解析。

AltLayer技术架构

AltLayer通过支持所有主要的 Rollup 技术栈、数据可用性层、结算层、去中心化排序器集的组合,帮助开发者快速启动模块化的 Rollup。其主要 RaaS 合作伙伴包括 Optimism、Arbitrum、Polygon、zkSync、EigenLayer、Celestia 和 Hyperlane。

如上图所示,基于 AltLayer 构建的区块链网络会将交易分三步处理:先聚合交易以提高性能,再生成区块,最后验证区块。在打包生成区块时,AltLayer支持使用名为SQUAD的去中心化排序器打包交易。而在验证区块时,验证者需要提交交易数据到Layer1,开发者可根据性能和安全的需求,选择不同的数据安全级别。

而为了实现去中心化排序,AltLayer在执行层和共识层之间加入了一层名为信标层(Beacon Layer)的组件 。它是 AltLayer 的核心组件之一,在执行层和共识层之间提供协调和验证功能。 信标层中的共享排序节点为AltLayer中的Rollup提供分层交易排序服务 ,如下图所示。当开发者通过AltLayer的仪表板来创建和启动自己的Rollup后,信标层会分配排序器节点负责执行Rollup中的交易,如下图所示:

这些共享排序节点使用质押/削减机制来激励和惩罚排序者的行为,以保证网络的安全性和活跃度。AltLayer计划将共享排序节点开放为一个任何人都可以加入的去中心化网络,但目前这些节点主要由AltLayer及其合作项目所控制。

空投争议

AltLayer在公布空投细则后,社区对NFT Holders可获得35.47%(106,410,000枚ALT代币)的空投额度表示不满。因为AltLayer此前发行过两个NFT系列:AltLayer OG Badge和Oh Ottie!, 两个系列的流通总数仅为2157 。这意味着持有NFT的地址将获得巨额空投,而参与测试网活动的用户平均每个地址仅获得约1000个代币的空投,部分用户被误标记为女巫,更加重了社区的不满。

AltLayer空投分配

我们用 Beosin KYT 检查NFT持有者的地址后,发现 不少NFT Holders在购买OG Badge和领取Oh Ottie!系列NFT后,他们的地址就暂时停止了活动,直到AltLayer的空投开启

以获得最多空投的0xf39a60D5577220059829f0838c79bB7081Bdb6Ac为例:

0xf39a地址在2022年7月30日从FTX提出以太坊后,只通过Seaport共花费2.569个ETH购买了8个OG Badge,除了领取Oh Ottie!系列的NFT空投,在领取代币空投前没有任何交易记录。

Beosin KYT

0xf39a购买的8个OG Badge

0xf39a在本次空投中共领取了129万枚ALT代币,随后它将领取的代币发送到多个新地址。具体操作可在 Beosin KYT 查看:

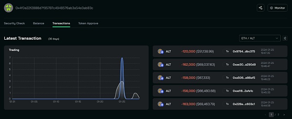
获得第二多空投的地址0x4f0e22F2888d7F95787c4948576Ab3a54E3ab83c也是类似,2022年7月28日从FTX提出ETH,随后通过Seaport共花费5.3844个ETH购买了相关NFT。

Beosin KYT

分析其交易可以发现,0x4f0e先是于2022年7月-8月花费了2.0414个ETH购买了6个OG Badge。

然后在2023年2月,0x4f0e继续花费了3.343个ETH购买了7个Oh Ottie!系列NFT。随后直到AltLayer开启空投,0x4f0e才重新活跃。

0x4f0e领取了119万枚ALT,与0xf39a类似,它也将领取的代币分散到多个新地址。具体操作可在 Beosin KYT 查看:

这些地址的囤积和静默是否是巧合?项目的空投规则应该如何设定才能做到反女巫和公平奖励用户? 这是项目方和社区都需要继续探索的问题。

RaaS赛道安全挑战

AltLayer是RaaS赛道的头部项目,而RaaS赛道可根据支持的Rollup分为op-Rollup as a Service与zk-Rollup as a Service。目前RaaS赛道的服务提供商主要使用的op-Rollup技术栈,支持op-Rollup的快速启动。 而op-Rollup as a service的服务提供商,面临着众多安全挑战。

通常,op-Rollup的核心组件如图所示,由4个部分组成:

1. Layer1的验证器合约 。每一条Rollup都需要在Layer1部署一个验证器合约,该合约的功能为接收和存储Rollup提交的区块哈希值和状态根,更新用户往Rollup充值提现的状态,Rollup需及时同步修改Layer1与Layer2用户的状态。如果Rollup服务运营商跑路了,用户的资产也需要确保可在Layer1上的这个合约里提取出来。

2. 交易排序器 (Rollup Sequencer)。负责处理和执行Rollup的交易,维护Layer1和Rollup 之间用户的状态,以及同步L1和L2的状态。

3. 欺诈证明 。欺诈证明正是op-Rollup的核心,乐观认为所有交易和状态都是正确的,等第三方提出挑战,向Layer1提交相关证明等待确认。如果欺诈被证明,则原先发布相关交易的节点会受到惩罚,状态将回滚。

4. 数据可用性 。Rollup会将交易数据存入Layer1,用于保证数据的最终确认和状态更新。这样即使Rollup项目方跑路了,用户有可能在Layer1上取回资金。

如果要做op-Rollup as a Service,那上述4个部分都由RaaS服务商提供,Rollup的代码、节点的维护都会由RaaS服务商负责(服务商可能会外包/分配给其合作伙伴)。使用RaaS服务的项目方只需要做好运营和营销,吸引用户来使用自己的Rollup即可。

这大大降低了项目方的启动成本和时间,但留给op-Rollup服务商的作恶空间很大,其中存在的安全挑战有:

一是上文提到的欺诈证明 。欺诈证明是op-Rollup保证网络安全稳定运行的核心,而随着Rollup as a Service的推广,越来越多op-Rollup的推出很难让安全公司/社区去监控Rollup的状态是否正常,是否有恶意交易。后续相关Rollup的安全事件发生的频率大概率增加。

二是Layer1和Layer2的资产安全问题 。目前很多op-Rollup的资产并不是从其部署在Layer1的智能合约充值跨入到Rollup的,很多资产是通过第三方的跨链桥进入的Rollup,这些跨链桥的存在引入了更多潜在安全风险,上个月Orbit Chain就因私钥泄露损失8000万美元。

以上是op-Rollup与op-Rollup as a Service目前最需改进的两个安全问题。

zk-Rollup的核心组件和op-Rollup类似,但zk-Rollup采用有效性证明,当证明被验证为正确后,状态才会更新在Layer1上。这确保了zk-Rollup始终可保持正确的状态运行,相比op-Rollup更为安全。但zk-Rollup的性能与开发难度导致了zk-Rollup as a Serivce的进展缓慢,目前zk-Rollup as a Serivce的服务商基本都还处于开发测试阶段。

总结

目前AltLayer作为RaaS赛道的头部项目,已和多个公链项目方达成合作关系,帮助开发者快速启动Rollup,为解决排序器的中心化问题,AltLayer引入一层信标层去进行去中心化和分层验证。但由于op-Rollup的乐观假设前提,难以监测每个op-Rollup的交易安全性, 后续通过RaaS服务构建的op-Rollup可能存在恶意交易但长时间未被挑战,造成资金损失

郑重声明:本文版权归原作者所有,转载文章仅为传播信息之目的,不构成任何投资建议,如有侵权行为,请第一时间联络我们修改或删除,多谢。

推荐文章

早报 | Lighter 24 小时交易量突破 110 亿美元;Circle Q3 财报公布;Strategy 美股市值跌破其 BTC 持仓价值

整理:ChainCatcher 重要资讯: 币安将停止币安直播平台服务,币安广场将继续提供直播服务...

152 2个月前

24H热门币种与要闻 | Sui将推出原生稳定币USDsui;美SEC拟推出基于Howey测试的代币分类法(11月13日)

1、CEX 热门币种 CEX 成交额 Top 10 及 24 小时涨跌幅: BNB -0.78%...

星球日报
165 2个月前

DAT的拐点?这12家财库公司代表mNav已跌破1

@OdailyChina @LeoAndCrypto 2025 年是 DAT 蓬勃发展的一年,自从...

星球日报
181 2个月前

解读 Fusaka 升级:扩容、降本、提速,以太坊的又一次「性能飞跃」

以太坊现货 ETF 在上周疲弱后重新录得净流入,市场情绪正逐步回暖。以太坊的下一次升级,也已经在路...

221 2个月前

美SEC主席最新演讲:告别混乱十年,加密监管进入清晰化时代

女士们、先生们,早上好!感谢你们的热情介绍,也感谢邀请我今天来到这里,我们将继续探讨美国如何引领下...

星球日报
195 2个月前

停摆结束=市场反弹?美股、黄金、BTC历次政府重启后表现全解析

原文作者:David,深潮 TechFlow 北京时间 11 月 13 日凌晨 5 点,一场持续...

星球日报
161 2个月前