veDAO研究院:跟踪加密聪明钱,迈向财富自由的第一步
聪明钱( Smart Money)一直以来是加密市场中关注的焦点,基于此而构建的跟踪聪明钱策略的确能为普通加密投资者提供丰厚收益。加密市场的实际情况也是,采用基于聪明钱的加密交易指标、策略和工具的投资者比例也在逐渐增加。接下来 veDAO 带领大家了解下加密市场聪明钱,以及如何跟踪它们?
一、什么是聪明钱?
聪明钱指的是加密市场具有突出投研能力和信息优势的专业投资机构或个人投资者,他们有着丰富的交易经验和优异的历史业绩,一般相对资金量较大,投资理念成熟,对加密市场的理解比普通投资者要更全面透彻,聪明钱的动态对普通加密市场资者来说有着特殊的意义。
二、为什么跟踪聪明钱?
加密资产的高波动性和市场严重的信息不对称的特性,以及随着加密资产种类越来越多,加密市场马太效应越来越强,普通投资者更难以获得市场的 Alpha,而极少数聪明钱反而赚的盆满钵满。这是因为聪明钱可以获得一般交易者无法轻易获取的信息和资源,这使它们在加密货币市场中具有优势。 对于加密普通投资者而言,跟踪加密市场聪明钱,能更早的识别市场动向,及时发现更多更好的投资机会,从而获得跟聪明钱一样的收益或缩小与聪明钱收益的差距。

三、如何跟踪聪明钱?
在加密市场,由于区块链的公开透明特性,用户可以查看区块链上进行的每笔交易,经过对数据的处理和筛选,从理论和实践上看,聪明钱所进行的交易是可以识别出来的。
追踪聪明钱,首先需要发现和寻找聪明钱,这就要投资者通过区块链浏览器或聪明钱相关三方工具,结合自己的目标和需求,筛选适合自己的聪明钱。筛选聪明钱主要就是基于它过去的链上交互、交易等链上信息,根据其交易或交互类型、量化历史业绩评价指标、资金流向和交互的协议等行为模式进行选择;其次发寻找到聪明钱,下一步就是追踪聪明钱,可以选则完全复制跟踪,对于普通加密市场投资者,跟踪聪明钱,可以依靠他们的交易或完全复制他们的投资组合,从而直接受益于他们的见解和技能, 从而在交易中事半功倍,更高效的获得加密市场的 alpha。
但需要注意的是,并非所有的聪明钱都像表面看起来那么聪明。在没有深入的研究情况下,盲目复制他们的所有交易通常是不明智的,因为这些交易者往往以较低的价格进入市场,而后来的交易者则处于不同的市场条件下。同时有些聪明钱有多个账户,单个账户的行为并不能代表聪明钱的真实行为,要判定一个聪明钱有多少个账户目前还很难做到。更好的做法时,把跟踪聪明钱策略作为一个重要的参考维度,结合其他指标和分析来进行投资决策。 当前,加密市场上已有很多专门跟踪聪明钱的工具平台。在这里,veDAO 给大家筛选出 5 个简单但强大的选择。

3.1、 Nansen
作为追踪聪明钱最知名的区块链分析平台之一,Nansen 提供了一种简单的方式来研究热门项目、新趋势和重要的链上行为。该平台提供了各种免费工具,同时允许交易者更深入地研究个别项目、智能合约和钱包。其最相关的功能名为“聪明钱”,正如其名称所示,它允许您跟踪大量标记钱包在链上的行为。
Nansen 聪明钱追踪器提供了关于聪明钱(或地址)在链上活动的三种主要信息:
-
DEX 交易:追踪聪明钱在顶流 DEX 市场的交易行为
-
转账与交互:追踪聪明钱最近的所有转账,及其与之互动的合约协议。
-
代币持有:探索聪明钱的代币持有情况和他们的盈利排行榜
重要的是,Nansen 的聪明钱追踪器允许用户筛选聪明钱地址,包括特定类型,例如基金、智能 DEX 交易者、空投专家、智能 NFT 交易者、IDO 专家、staking 专家等。这可以帮助用户细化搜索,包括用户感兴趣自定义的交易类型。
Nansen 的聪明钱追踪器目前只对付费用户开放,并且价格相对较高。不过,Nansen 确实提供了 9 美元的 7 天免费试用,可以用来评估其对用户的价值。
3.2、Dune+Debank
Dune Analytics 是一个由用户驱动的区块链分析平台,任何人都可以创建自己的仪表板并共享以供他人使用。该平台提供了大量由社区创建的仪表板,用户可以利用它们作为交易决策的一部分。通过深入调研,veDAO 找到了两个最好的仪表板,可以帮助用户识别和追踪聪明钱。
A、Token God Mode 仪表板
这个是一个叫 defimochi 的用户创建的。这个工具允许用户查找用户感兴趣的特定代币的大量数据,帮助用户找到可能交易该代币的聪明钱。
通过输入一个代币地址、选择一个跟踪时间范围(例如过去 30 天)和选择相关的区块链,该仪表板将呈现一个由预估利润最高的 100 笔交易组成的列表(以及其他数据)。然后,用户可以浏览这个列表,并手动过滤出 MEV 机器人,找到真正的聪明钱交易者,即那些获得最大交易利润的交易者。

接着,用户可以将他们的钱包地址复制并粘贴到 DeBank 中,在那里您可以了解到他们当前的代币持有情况以及他们最近的交易。通过这些信息,用户可以获得他们的交易和投资策略的一些线索。

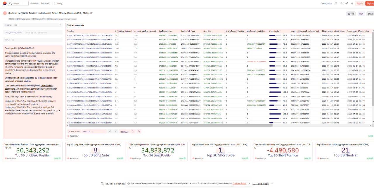
B、 GMX Trader Leaderboard 仪表板
这个仪表盘是一个叫 adamzjw 的用户创建的,以按盈利或盈亏比率识别聪明钱交易者。然后,用户可以将他们的地址输入到 DeBank 或其他投资组合追踪工具中,进一步分析他们的链上行为。

3.3、CryptoRank
CryptoRank 可以用来检测近期的资金新趋势, 尽管该平台不像上述工具那样提供即时的链上分析,但 CryptoRank 提供了大量的数据,可以用来挖掘新的市场趋势和机会。该平台提供了各种工具和跟踪器,帮助用户深入了解市场,了解当前的资金投资情况。

比如 Crypto Funds and Investors 的功能,可以用来洞察知名基金和天使投资者的投资策略。 这个工具允许您浏览大量风投基金、天使投资者和独立交易者的投资组合,了解他们当前的表现。用户还可以看到最近的项目和最近的融资轮次的列表,显示最近获得资金的新项目(和已建立的项目),以及参与其中的实体的详细信息。
这可以帮助用户了解聪明钱认为的市场走向,从而使用户能够做出更明智的投资决策。

对于聪明钱在加密领域的更一般视角,CryptoRank 还提供了各种图表,突出显示重要的数据,如月度资金变动、最受欢迎的投资类别和最活跃的基金等。

3.4、 Arkham
Arkham 可以让用户找到最赚钱的交易者,是一个相对较新的链上分析平台。该平台不自动提供聪明钱钱包地址,需要用户自己来搜寻,平台提供了丰富的信息,用户可以用于通过一些侦查来找到聪明钱。用户可以通过使用其交易过滤器,可以轻松找到一份活跃的聪明钱交易者列表,然后进一步筛选出目前处于领先地位的交易者。

例如,通过将结果筛选为仅限最近一个小时内的交易,最低价值为 50, 000 美元,并仅限基金进行的交易,用户可以看到聪明钱最近进行的大额交易列表。
然后,用户可以浏览这个列表,找到受聪明钱交易者欢迎的新的或已建立的加密资产,或者找到可能需要进一步调查的特别活跃的钱包。在确定了一个有潜力聪明钱之后,您只需点击其标签或钱包地址,就可以获取大量额外的数据,包括其最近的盈利/亏损图表。

通过浏览几个聪明钱并根据最近的盈利能力进行比较,用户能够找到一个适合的用户愿意跟踪的聪明钱钱包地址。从这里,用户可以查看他们当前的链上持仓,检查他们的投资组合,或者扫描他们最近的交易,分析他们的交易策略。
3.5、 Chainalysis
Chainalysis 通过追踪和分析区块链上的交易活动,帮助用户追踪聪明钱的行为,并提供有关市场参与者和投资策略的信息。这可以帮助用户做出更明智的投资决策,并更好地理解市场的动态。
通过使用其专有的分析工具和技术,Chainalysis 可以追踪和分析区块链上的交易活动。可以识别聪明钱的交易模式和行为,以及聪明钱与特定项目或实体之间的关系。

Chainalysis 的平台可以帮助用户了解聪明钱的投资策略和行为,以及他们在市场中的影响力。用户可以通过分析聪明钱的交易和持仓情况,获取有关市场趋势和投资机会的洞察。

通过追踪聪明钱的流动,Chainalysis 可以提供有关市场参与者的详细信息,包括投资者、基金和交易者。这些信息可以帮助用户了解市场的动态,并做出更明智的投资决策。
除上述 5 个工具外,veDAO 研究院还为大家汇总了其他几个常用的工具,帮助大家更轻松的找到聪明钱。

?投资有风险,项目仅供参考,风险请自担哦?
郑重声明:本文版权归原作者所有,转载文章仅为传播信息之目的,不构成任何投资建议,如有侵权行为,请第一时间联络我们修改或删除,多谢。
早报 | Lighter 24 小时交易量突破 110 亿美元;Circle Q3 财报公布;Strategy 美股市值跌破其 BTC 持仓价值
整理:ChainCatcher 重要资讯: 币安将停止币安直播平台服务,币安广场将继续提供直播服务...
24H热门币种与要闻 | Sui将推出原生稳定币USDsui;美SEC拟推出基于Howey测试的代币分类法(11月13日)
1、CEX 热门币种 CEX 成交额 Top 10 及 24 小时涨跌幅: BNB -0.78%...
星球日报
文章数量
11042粉丝数
0