爆火的女性NFT项目你了解哪些?
本文由公众号“老雅痞”laoyapicom授权转载
在区块链行业,关于性别政治的话题少有提及,因为无论是公链赛道抑或者是Defi或GameFi等细分赛道,性别上的不同并不会影响研究者或是投资者的判断,不过该行业女性占比较少也确是实际情况。商业新闻记者 Sohini Bagchi 曾指出,BitMEX的研究发现在全球范围内,女性仅占加密投资者的 5% 左右,而在传统股票投资者中这一比例约为 24%。但这一情况在NFT市场中似乎有着不同的发展,由于其直观性的表达,标签化的身份政治也逐步发展了起来,女性主义、女性题材NFT越来越多的出现在我们的视野之中。
今天我将通过介绍5款女性题材NFT,带大家从新的视角去了解这个市场的不断变化。
WOW(World of Women)

基本信息
World of Women(以下简称WOW)是女性题材NFT项目,内容包括10000 件独立性和多元化女性的艺术品。项目以 ERC-721 代币形式存在于以太坊区块链上并托管在 IPFS 上,每个NFT均有各类稀有度属性。整个系列都是创始人YKarkai 使用 Procreate 和 Adobe Illustrator 以她标志性的手绘彩色风格的作品。

创始人
Yam(YKarkai)是一位 NFT 艺术家,致力于为女性带来更多的关注度。她的艺术将生动、和谐的色彩与俏皮、精致的线条和一丝幻想相结合。她的使命是通过让女性成为她作品的主人公,以此来突出女性的角色地位,并争取属于她们的权力。

WoW 作为 Yam 的作品,同样拥有风格多变、辨识度高、平易近人、多样化的特点,而其灵感就来自她的生活经历、多元文化背景和她生活的社区。与Yam本人相同,WoW 团队同样热衷于增加 NFT 社区的多样性和包容性,并支持新兴艺术家。他们认为NFT应该由来自世界各地的人们创作,并应拥有不分文化背景的真实感、包容性。(雅痞哥觉得这种理念这很Web3!)
项目亮点
捐赠7.5%的销售额用以概述全球女性地位;目前已进行的捐赠包括但不限于:反对童婚、争取女性教育权的独立组织、等等;
鼓励更多的艺术家进行创作,并提供教育培训等帮助;
拥有独特的社区文化和全面的项目维基百科介绍;
将对NFT持有者发放100个带框签名照片,并解锁高清版本图片;
估计用户在此项目的基础上再次创作发行衍生项目。
项目热度
推特粉丝数量120k,Discord社区总人数36k,Instagram粉丝数量49k。在整个NFT赛道之中,属于中等热度,但在女性题材NFT之一细分赛道之中,目前属于顶流。
数据分析
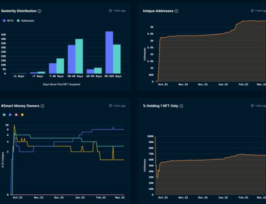
该项目NFT数量为10k,持有人数为5115个,人均拥有2个,最大持有数目为427,持有人较为分散,但也存在“巨鲸”钱包地址。

近期交易量在日均10个左右,承缓慢下降趋势。目前地板价为7.25eth,最高价为12eth,平均价格8.41eth,价格走势区域稳定。

Crypto Chick
基本信息
Crypto Chicks系列旨在突出女性在加密领域的重要性,并反映每个人的个性和独特性。该系列目前已发布两代产品,均发布于以太坊区块链上,内容包括 10k个独特的漂亮女孩。每个NFT都有各种稀有的属性和特征,部分特征仅出现一次。

团队介绍
团队成员主要为美国居民,因此该项目具有明显的美式审美风格。人员构成上包括上市公司高管、企业家、学者、非营利性企业负责人等。其首席营销官在美国中西部长大,现居加利福尼亚,有过传统行业的创业经验,目前是一家软件初创公司的联合创始人兼首席执行官,热衷于让更多的女性进入科技世界、加密世界和NFT世界之中。

项目愿景
通过与主要零售、时尚、化妆品和玩具厂商等品牌合作,弥合 NFT 世界与现实世界主要公司之间的差距;
通过与其他以女性为重点的项目建立合作关系,消除对女性的误解不不利观念;
将 Crypto Chicks 构建成一个强大的全球网络社区,并将通过举办全球聚会和活动将社区聚集在一起。
社区热度
推特粉丝数量47k,Discord社区总人数15k,Instagram粉丝数量9.7k。在整个NFT赛道之中,属于中小型项目,在女性题材NFT之一细分赛道之中,项目热度较为靠前。
数据分析
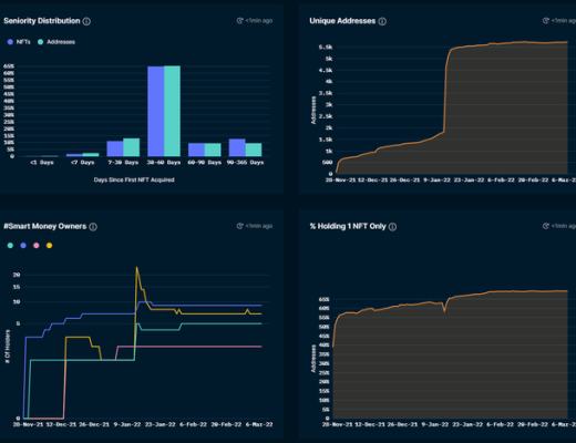
目前该项目持有人数为4446,仅持有1个NFT的地址数占比为68%,持有时间主要集中在1-2个月和3个月以上,筹码较为分散,中长期持有比例较高。

当前地板价格为0.32eth,最高价为1.1eth,平均价格为0.508eth,日均交易数在20个NFT左右,日均交易量超过10eth,交易数据处于短期上升阶段。

Boss Beauties
基本信息

Boss Beautie是受My Social Canvas(My Social Canvas一个为高中和大学的女性提供指导计划、实习和创业支持的组织)全球 Z 世代女性社区启发的,由Boss Beauty Club创作的NFT项目合集。该系列在以太坊区块链上铸造,并于 2021 年 9 月 25 日推出,部分收益将用于资助妇女和女孩的学业和成长计划以及其他方面的慈善捐款。
项目的创作理念是女人可以成为她想要的样子。在过去的十年中该团队一直致力于帮助女性获取教育权等应得的权利,该NFT项目是其过去十年所倡导的相同热情和目标的延伸。NFT的数量为10k,拥有各类属性及稀有度,如不同的鼻子、肤色、脸型、眼睛等,其中总裁衣服、头巾和复古背景最为稀有。
创始人团队
Lisa Mayer和Anthony Furlong是该项目的联合创始人,他们想要通过该项目展示担任权力职位的美丽多样女性、成功女性以及培养下一代风格灵感。正如Lisa Mayer(曾在Nordstrom, Apple, Verizon及纽约证卷交易所任职)所说:“将Boss Beauties NFT打造成为一个全球品牌是我的梦想工作 ,我们可以为女性和女性提供事业成功的方式是无穷无尽的,我们的使命每天都给我带来快乐,因为我们打破了NFTs之外的玻璃天花板”。

社区热度
推特粉丝数量56k,Discord社区总人数14k,在线人数2k,中小型NFT项目。
数据分析
项目持有人数5500,持有时间主要在3个月以上,持有1个NFT的地址比例占70%,筹码分散。

当前地板价格为1.9eth,最高价为2.49eth,平均价格为1.9eth,日均交易数在13个NFT左右,日均交易量超过24eth,交易数据处于短期下降阶段。

Women Unite
基本信息
这是一款由222 位特殊、独立且有能力的女性组成的NFT集合,她们致力于通过积极的贡献来帮助世界,该项目于版税的 10% 用于帮助全球有需要的女性。这个独特而充满活力的系列,代表着女性的崛起,通过时尚、摄影和 NFT 的组合,创造性的描绘出力量、爱和美。

团队背景
该项目的创始人斯里阿卡沙纳是一位国际演讲者、企业家、KOL(社交媒体影响者),与项目创始人不同的是,斯里阿卡沙纳似乎没有较为丰富的科技或区块链经验,而更像是一个营销大使。在或许在项目的传播中起到了重要的作用,但也不免让人们担忧该项目的后续进展。

项目预期计划
发布代币,并NFT持有者发放空投;
发布测试版应用,允许NFT持有者进行使用,学习相关课程;
举办慈善捐款和虚拟晚会;
推选出选美皇后;
进入元宇宙,创造一个为女性赋权的虚拟空间。
(凭借多年研究项目的经验,雅痞哥对该项目抱有一丝谨慎和担忧的态度)
社区热度
推特粉丝数量1.3k,Discord社区总人数11k(Discord人数比推特粉丝数量多的项目较为少见),在线人数0.5k,小型早期NFT项目。
Women Rise
基本信息

Women Rise 是由国际知名视觉艺术家 Maliha Abidi 创作的 10,000 件随机生成且独特的 NFT 艺术作品的集合。该系列代表了来自世界各地的女性,其特征超越了肤色的多样性。项目方认为女性活动家、艺术家、科学家、编码员和其他许多人奋起让世界变得更美好!Women Rise 让艺术爱好者拥有独一无二的艺术品,同时也让 NFT 空间更加多元化和包容。
团队背景

Women Rise 是艺术家 Maliha Abidi 的最新艺术项目。她是巴基斯坦裔美国出版作家和视觉艺术家。她的工作重点是倡导社会正义,包括妇女权利、性别平等、女孩教育和为边缘化社区而战。Maliha 9 年来一直通过她的艺术和插图书籍分享令人难以置信的女性的故事。她曾与联合国、全球目标、马拉拉基金、Adobe、谷歌等组织工作。她的作品曾在《纽约时报》、《早安美国》、BBC、TRT World 等各种媒体平台上亮相。Maliha 想让更多的女性进入NFT世界。
项目特色
项目致力于女性教育问题的解决;
在销售量达到25%时,2.5% 的销售额将捐给马拉拉基金;
在销售量达到75%时,7.5% 的销售额将用于支持边缘化社会中的性别平等、女童教育和心理健康的多个组织
5% 的版税将用于持续支持“Women Rise”俱乐部和“Activist”俱乐部。
项目热度
推特粉丝数量45k,Discord社区总人数18k,Instagram 粉丝11k,中型NFT项目。
数据分析
项目持有人数5500左右,持有时间主要在1-2个月,持有1个NFT的地址比例占65%,筹码较为分散。从持有时间和人数变化上可以明显看出该项目与其他的不同。

当前地板价格为0.49eth,最高价为0.888eth,平均价格为0.5648eth,日均交易数在30个NFT左右,日均交易量超过15eth,交易数据处于短期波动阶段。

总结
但其利益分配方式和算法生成的画像本质上又是NFT项目的经典玩法,甚至说如果抛开这个政治正确的愿景不谈,这些也只是通过讲故事赚取流量的套路罢了,并无新颖之处。当然,雅痞哥也并非批评他们在解决女性地位这一问题方面所作出的贡献,包括捐款、提升文化地位等等,而是认为应该继续探索更加合理的方案,用web3的理念和区块链的技术为性别平等、个体自由赋能。
参考文献:
https://www.womenrise.art/,https://bossbeauties.com/,https://www.cryptochicks.app/,https://worldofwomen.art/,https://pro.nansen.ai/nft-god-mode
郑重声明:本文版权归原作者所有,转载文章仅为传播信息之目的,不构成任何投资建议,如有侵权行为,请第一时间联络我们修改或删除,多谢。
早报 | Lighter 24 小时交易量突破 110 亿美元;Circle Q3 财报公布;Strategy 美股市值跌破其 BTC 持仓价值
整理:ChainCatcher 重要资讯: 币安将停止币安直播平台服务,币安广场将继续提供直播服务...
24H热门币种与要闻 | Sui将推出原生稳定币USDsui;美SEC拟推出基于Howey测试的代币分类法(11月13日)
1、CEX 热门币种 CEX 成交额 Top 10 及 24 小时涨跌幅: BNB -0.78%...
FastDaily
文章数量
15粉丝数
0