Arkham估值分析及挖掘Alpha实操教程

2023-07-18 00:07:19

原文作者:Biteye 核心贡献者 Louis Wang

原文编辑:Biteye 核心贡献者 Crush

原文来源:@BiteyeCN

01 Arkham 是什么?

7 月 10 日, Binance 宣布链上数据分析平台 Arkham 代币$ARKM 上线 Launchpad,开创了工具类产品发币上币安的先河。

其实早在今年年初,我们在 《 七大新一代 Web3 数据工具 》 一文中就已经介绍过 Arkham,只不过那个时候它的知名度不高,不像现在出现在各个 KOL 的忏悔推特中。

Arkham 目前有两块业务,一个是数据分析平台,类似于 Nansen 和 0x scope,另一块是 Intel Exchange,一个链上的情报交易平台。

下面将为大家逐一介绍,最后将为大家带来本次 Biteye 对于 Arkham 的估值分析。

02 链上数据分析平台及实操秘诀

Arkham 作为一款功能强大的链上数据分析平台,特色是链上地址和背后的实体对应,跟同赛道的项目相比,Arkham 的优势在于:

1. 提供广泛的公链支持,包括比特币和各种 EVM 兼容的主流公链

2. 丰富的地址标签

利用好 Arkham 的功能和优势,对挖掘 Alpha 非常有帮助。由于支持的链多,标签体系详尽,统计覆盖面广,所以最终各个实体(entity)的资产、行为统计就更加全面、准确。

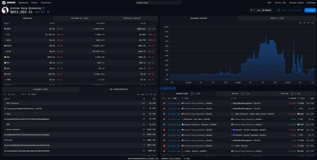
下面我们以交易大神 Andrew Kang 为例,看看如何分析各个实体的行为和如何发掘其中的 Alpha。

(Source: Arkham)

以交易大神 Andrew Kang 为例,只需要在搜索栏中输入 Andrew Kang,就会跳出他的 Entity 标签。点开后会有四大分析板块:

  • 当前持仓

  • 历史资产净值、盈亏

  • 近期链上交互对象

  • 链上操作

对于 Andrew Kang 这样的顶级链上交易者来说,观察其持仓是很有参考价值的,目前 AK 通过链上交易已经赚取了超过 170 万美金。目前他最大的持仓是 RDNT,价值大约 84 万美金。

(Source: Arkham)

通过 Portfolio Archive 功能,可以查看指定时间段内代币持仓数量以及对应价值的变化,从而推演出交易过程,如 AK 在上周内已经开始逐步卖了一些 RDNT 了。

(Source: Arkham)

Top Counterparties 栏目中,可以看到该实体最近交互的排行榜,包括交互次数以及交互金额。可以看到一周内,AK 已经交互过 MUX Protoco l1 65 次,交互金额达到了 319 万美金。

大家熟悉 AK 可能都是从他在 GMX 上开单开始的,而从他近期的交互明显看出有了新欢 MUX。

MUX 是 GMX 的竞争对手,另一个链上衍生品交易所,能让顶级交易员切换的平台一定有独特的地方,钟意链上衍生品交易的用户就可以顺着 AK 的操作去了解 MUX。

AK 的日常交互非常专一,就是各种现货和衍生品交易,Odos 也是一个更适合专业交易员的聚合器。

Top Counterparties 这个功能用于追踪专业的撸毛老师傅也会有很好的效果,通过观察他们最近在交互的合约,可能能够发现一些闷声发大财的机会。

(Source: Arkham)

这里只是一个统计,具体的操作可以在 Transactions 栏里查看。相比于区块链浏览器,这里聚合了所有链的交易,不需要在各个浏览器切换,十分方便。

(Source: Arkham)

以上看板链接:

https://platform.arkhamintelligence.com/explorer/entity/rewkang

另一个非常有助于交易的功能是 token dashboard,可以查看指定代币的当前持仓大户。

这个功能通过 Etherscan 等浏览器也可以实现,但是只会显示钱包地址,而不知道持币人是谁。Arkham 利用他们强大的 entity 标签体系,直接揭露了是哪些实体在持有代币。

每个代币在发行时都会有个 cap table 展示代币分配,但是随着时间变化整个代币分配也在变化,而这个变化往往是不透明的。通过 Arkham 的 token dashboard 将现在的代币持有情况与初始分配图进行比对,就能知道哪些团队是长期主义的,哪些团队又在偷偷出货,为价值投资多加一层保险。

(Source: Arkham)

除了以上的分析功能外,Arkham 还设有警报功能。如果你是个跟单交易员,或者非常关注鲸鱼对某一代币的持仓,就可以使用 Alert 功能,设置好阈值金额,观察对象,甚至特定账户,发生异动时就能够直接邮件通知。

(Source: Arkham)

03 情报交易所

(Source: Arkham)

交易者、投资者、研究员、项目方等都对链上数据分析有着与日俱增的需求,但是他们缺乏时间和专业知识来进行详尽的链上分析;

同时许多拥有链上数据分析能力的研究员也渴望一个能够技能变现的平台,因此 Arkham 推出了 The Arkham Intel Exchange——第一个支持以链上情报获取报酬经济的交易平台,一个将想要买卖任何加密钱包地址情报的人连接起来的市场。

买家可以通过发布悬赏(bounty)征集他们想知道的任何情报,赏金猎人通过提交所要求的情报来申赏金,获得奖励。

同时,任何拥有钱包或其所有者的有价值信息的人都可以以一口价或通过拍卖的方式向其他用户提供这些信息。

这就创造了一个流动的信息市场,使链上侦探能够大规模地将他们的工作转化成收益,intel-to-earn。

(Source: Arkham)

可在情报交易所上交易的情报并不局限于实体标签。例如,漏洞受害者可以集中资源获取漏洞利用者的情报;一个交易公司可能希望在竞争对手发现之前买断自己钱包的情报。

除此之外,用户提交用于训练 Ultra (Arkham 的人工智能去匿名化引擎)的情报将也可以获得奖励。

为了防止大量垃圾信息,所有赏金猎人在提交情报时也需要向智能合约质押少量资金,如果他们的申请未获批准,这部分资金将被罚没。

04 $ARKM 估值

Arkham 已通过两轮股权融资筹集了超过 1000 万美元,占 ARKM 代币总供应量的 20% ,最新一轮股权融资估值约为 1.5 亿美元。

投资者包括 Tim Draper Bedrock Capital、 Wintermute Trading GSR Markets 以及 Palantir 和 OpenAI 的联合创始人。

Arkham 的代币$ARKM 于 7 月 10 日宣布上线币安 Launchpad,开创了数据分析类平台发币的先河。

代币总量 10 亿枚,初始流通量 15% 。此次币安 Launchpad 发售价为$ 0.05 ,将发行 5000 万枚,占总量的 5% 。

$ARKM 的代币分配和代币释放情况如下所示:

(Souce:https://research.binance.com/cn/projects/arkham)

Arkham 在数据平台/链上数据工具类赛道中属于第一个发币的项目,很难找到合适的对标的标的,比较相关的可能就是 The Graph

但是由于 The Arkham Intel Exchange 还未上线,并没有实际业务数据能与 The Graph 进行比对,所以只能从币安 LaunchPad 历史收益率来进行粗略的估算。

(Source:https://twitter.com/NintendoDoomed/status/1658052950336614405?s=20)

根据 @CapitalismLab 的统计,对 21 年以来所有 Launcpad 项目取中位数,首日涨幅 12.6 倍,历史最大涨幅 25.7 倍,BNB 首日回报率 0.015 ,BNB 本位历史最大回报率 0.031 。

而自 HOOK 以来上线的三个代币,各项指标均处于中上水平。首日涨幅中位数 24.4 倍,为历史中位数的 1.9 倍,历史最大涨幅为历史中位数的 1.4 倍, BNB 本位首日回报率为 1.5 倍,BNB 历史最大回报率则为 1.3 倍。

按照最近三期 IEO 数据对$ARKM 上线价格进行估算,我们可以估算出$ARKM 的价格范围如下表所示,首日范围在$ 0.77 ~$ 1.32 之间。

同时,如果我们将 Arkham 来对标融资时的估值,可以看出,上线时的流通代币为 1.5 亿枚, 若流通市值与股权融资估值相等时代币价格为$ 1 左右,市场的预期估值我们大致猜测不会与融资时的估值相差太多,因此我们可以暂时判断$ARKM 短期内的最终价格应该不会超过$ 1 太多。

而当代币价格为$ 1 时,该项目的全市值就达到了 10 亿美元,跟股权融资的估值相比,大概是在 7 倍左右。

(因为上一次币安 Launchpad 的项目 OpenCampus 的开盘收盘价下的全市值也为融资估值的 7 倍,且流通市值与估值相差不大,因此我们认为这样的倍数是可能存在的。)

需要注意的是,随着代币的后续解锁(生态系统部分在上线时将解锁 7% 用于激励),流通市值变高,后续代币价格可能有一定的下行风险,同时该次上线币安将于开盘五分钟内试行限价机制。

在此期间,价格涨幅上限设置为公募价的十倍(以$ARKM 为例,涨幅上限将设置为 0.05 美元的十倍,即 0.5 美元)。五分钟后将解除限价机制,交易按照市场情况正常进行。

该机制的推出也可能会对$ARKM 在开盘期间内的波动造成一定的影响,限制了开盘后 5 分钟的巨额波动。

郑重声明:本文版权归原作者所有,转载文章仅为传播信息之目的,不构成任何投资建议,如有侵权行为,请第一时间联络我们修改或删除,多谢。

推荐文章

早报 | Lighter 24 小时交易量突破 110 亿美元;Circle Q3 财报公布;Strategy 美股市值跌破其 BTC 持仓价值

整理:ChainCatcher 重要资讯: 币安将停止币安直播平台服务,币安广场将继续提供直播服务...

139 2个月前

24H热门币种与要闻 | Sui将推出原生稳定币USDsui;美SEC拟推出基于Howey测试的代币分类法(11月13日)

1、CEX 热门币种 CEX 成交额 Top 10 及 24 小时涨跌幅: BNB -0.78%...

星球日报
153 2个月前

DAT的拐点?这12家财库公司代表mNav已跌破1

@OdailyChina @LeoAndCrypto 2025 年是 DAT 蓬勃发展的一年,自从...

星球日报
169 2个月前

解读 Fusaka 升级:扩容、降本、提速,以太坊的又一次「性能飞跃」

以太坊现货 ETF 在上周疲弱后重新录得净流入,市场情绪正逐步回暖。以太坊的下一次升级,也已经在路...

207 2个月前

美SEC主席最新演讲:告别混乱十年,加密监管进入清晰化时代

女士们、先生们,早上好!感谢你们的热情介绍,也感谢邀请我今天来到这里,我们将继续探讨美国如何引领下...

星球日报
184 2个月前

停摆结束=市场反弹?美股、黄金、BTC历次政府重启后表现全解析

原文作者:David,深潮 TechFlow 北京时间 11 月 13 日凌晨 5 点,一场持续...

星球日报
147 2个月前