【新年特辑】在2022年产生重大影响的5个山寨币项目
2022年对加密货币价格来说是艰难的,但ETH、LDO、MATIC、DAI和ATOM都对该行业产生了积极影响。
从价格角度来看,比特币、以太坊和加密市场经历了艰难的2022年,但交易员们希望2023年将出现看涨的发展,推动加密货币价格走高。
尽管市场整体低迷,但有少数几个山寨币继续对加密领域做出积极贡献,由于以太坊,山寨币一词不再是贬义词。
让我们来探索一下在2022年产生重大影响顶级山寨币。
以太坊基本面在2022年大放异彩
以太币的价格在1月2日达到3835美元的年内高点,在熊市和其他宏观因素的影响下艰难地重新站稳了脚跟。以太坊网络成为2022年的顶级项目,不是因为以太坊的价格走势,而是因为它的基本面以及完成了期待已久的主网升级。以太坊的合并于2022年9月15日完成,虽然许多人担心合并到权益证明(PoS)可能会带来问题,但过渡是完美的。
PoS的主要优势是它比工作量证明(PoW)更节能,因为它不需要昂贵和能源密集型的硬件来验证交易。这降低了终端用户的使用成本,并使其成为以太坊长期发展的更可持续和可扩展的解决方案。合并还将以太坊网络的能耗降低了99.9%以上。
一些分析师看好合并后的以太坊,因为其释放计划将变得通缩。尽管网络的日活跃用户有所增加,但释放量仍然是通货膨胀的,以太坊的价格仍然从年度高点下跌。
在2023年,投资者希望网络上交易数量的增加会带来对以太坊的更高需求,这将转化为对该山寨币价格的推动。
Lido(LDO)将以太坊网络质押带给了大众
Lido通过提供一个简单的质押界面,使用户可以轻松地作为验证者参与以太坊PoS,而无需达到该网络要求的高门槛来参与质押。
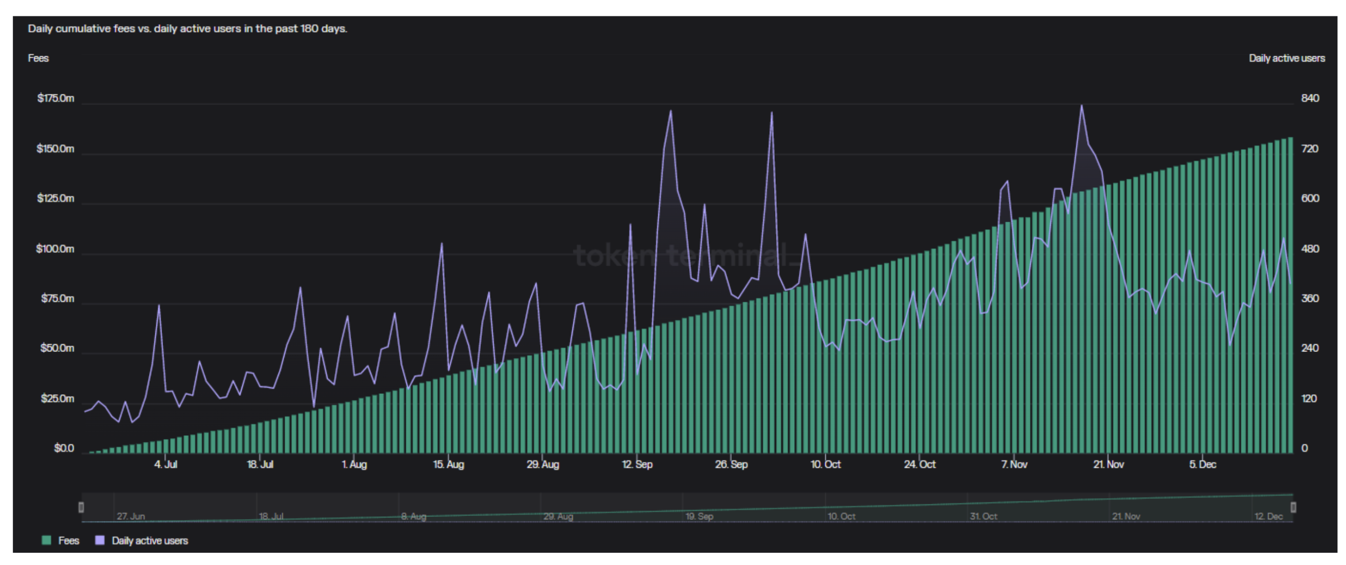
自推出以来,Lido已经从他们质押的以太坊中赚取了1.588亿美元的费用。9月17日Lido的日活跃用户达到823人。

Lido累计费用及日活跃用户 来源:TokenTerminal
随着2023年3月的以太坊网络上海硬分叉即将到来,Lido将迎来第一季度的繁忙,该平台上质押的所有以太坊都可以选择提出。Lido协议的创建者Aztec Connect最近也获得了1亿美元的融资,用于构建一个加密的区块链。
Polygon合作关系显示出长期的弹性
大规模采用需要传统公司和品牌参与到加密行业中来。Polygon主要关注合作伙伴关系,2022年建立的一些合作关系包括华纳音乐、摩根大通、Instagram和沃伦·巴菲特的Neobank。
这些合作伙伴以各种方式使用Polygon,包括将Polygon网络集成到他们的基础设施中,并使用Polygon为他们的产品和服务提供分布式账本技术(DLT)。
包括Cointelegraph在内的知名公司也选择在Polygon上发布NFT。美国前总统唐纳德·特朗普、Reddit、DJ Deadmau5和耐克也都在Polygon上推出了NFT系列。
一些交易员预计MATIC将上涨200%,因为链上指标显示出吸引力和一系列未来的合作伙伴关系。尽管Polygon不断增长,以太坊网络仍然获得了更多的费用。

Polygon(橙色)和以太坊(绿色)的每日费用比较 来源:TokenTerminal
Polygon对Web3核心原则的关注,加上他们的合作伙伴关系,为自己赢得了2022年顶级山寨项目的位置。
MakerDAO的DAI被证明是有弹性的
在看到算法稳定币脱钩和灭亡的一年里,DAI表现出了弹性。与中心化的稳定币不同,DAI是一种去中心化的稳定币,提供透明度,抗审查性,以及在传统金融系统之外运行的能力。
虽然DAI在加密领域并不新鲜,但增加国债和债券等低风险资产敞口的决定为它们赢得了顶级山寨币的地位。根据加密学者Sebastien Derivaux的分析,这一决定产生了DAI所有收入的75%(6亿美元)。
Cosmos的升级吸引了机构投资者的注意
2022年,Cosmos专注于解决不同区块链之间存在的互操作性和通信挑战。1月1日,Cosmos有74名活跃开发者,这个数字已增加了一倍多,在11月30日达到了154人的高峰。
在受跨链伤亡困扰的一年里,Cosmos的区块链间通信协议(IBC)迄今为止似乎安然度过了这场风暴。这一成功引起了Delphi Digital研究部门和VanEck基金经理的注意。

Cosmos费用和开发者活动 来源:TokenTerminal
总的来说,Cosmos有潜力成为加密生态系统的重要基础设施层,有助于促进不同区块链网络之间的价值和信息交换,并实现更具互操作性的未来。
虽然2022年是大多数加密货币投资者想要忘记的一年,但大规模采用的积极因素也出现了。以构建为重点的山寨币将在2023年及以后继续推动加密行业的未来。
郑重声明:本文版权归原作者所有,转载文章仅为传播信息之目的,不构成任何投资建议,如有侵权行为,请第一时间联络我们修改或删除,多谢。
早报 | Lighter 24 小时交易量突破 110 亿美元;Circle Q3 财报公布;Strategy 美股市值跌破其 BTC 持仓价值
整理:ChainCatcher 重要资讯: 币安将停止币安直播平台服务,币安广场将继续提供直播服务...
24H热门币种与要闻 | Sui将推出原生稳定币USDsui;美SEC拟推出基于Howey测试的代币分类法(11月13日)
1、CEX 热门币种 CEX 成交额 Top 10 及 24 小时涨跌幅: BNB -0.78%...
coincaso
文章数量
3530粉丝数
0